Доброго времени суток.
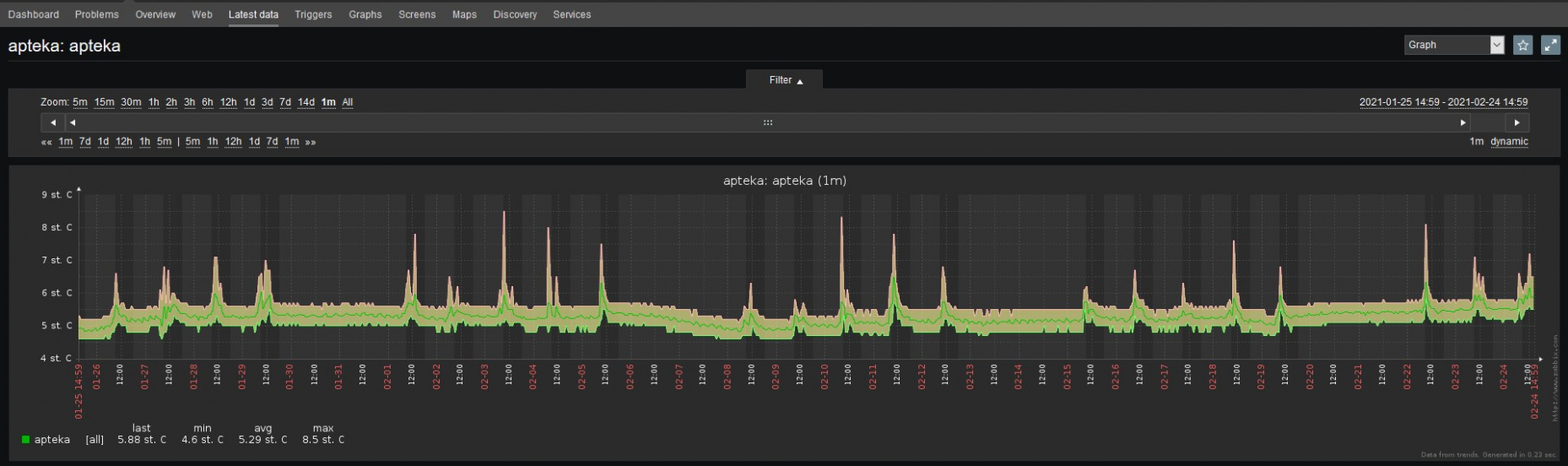
Вчера хотел посмотреть историю температуры на одном из хостов, который работает уже более года и заметил, что в latest data для итема 43928 видна история только за последние 30 дней. Обнаружил, что в настройках item параметр Trend storage period был установлен на 30 дней, которы я поменял на 1825 дней ( так настроен другой item на другом хосте, где видна вся история). В базе данных для этого итема(43928) первое значение имеет дату 2017-02-22 21:22:08. Каким образом можно "втянуть" эти значения в GUI?
В закреплении скрины конфигурации 2 итемов и 2 графа.
Вчера хотел посмотреть историю температуры на одном из хостов, который работает уже более года и заметил, что в latest data для итема 43928 видна история только за последние 30 дней. Обнаружил, что в настройках item параметр Trend storage period был установлен на 30 дней, которы я поменял на 1825 дней ( так настроен другой item на другом хосте, где видна вся история). В базе данных для этого итема(43928) первое значение имеет дату 2017-02-22 21:22:08. Каким образом можно "втянуть" эти значения в GUI?
В закреплении скрины конфигурации 2 итемов и 2 графа.