Ad Widget

Collapse

Graphs stop recording ingress

Collapse
X
 
  • Time
  • Show
Clear All
new posts
  • Justin001
    Junior Member
    • Nov 2018
    • 3

    #1

    Graphs stop recording ingress

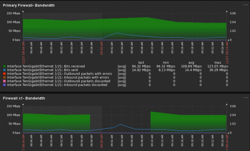
    I have two graphs capturing ingress/egress from our firewall. The top graph (capture.png) is capturing this data from the switch port (that the firewall connects to) on our core switch, and the bottom graph is capturing this data directly from the firewall.

    The second photo (capture2.png) is from the switch port on the core switch and is from yesterday.

    For some reason Zabbix stops recording the ingress traffic, but continues to record the egress traffic.

    Can anyone help me resolve this issue?
    Attached Files
Working...