I'm new with Zabbix and its first time we are testing it out. We are looking if it's something what we could use in future in our environments.
I downloaded appliance to minimize any possible issues while testing, but I can't get it work with HPE ILO SNMP.
Values wont save to the zabbix even SNMP requests and receives are fine. At the same time SNMP from other host (pfsense) work and save just fine.
To reproduce:
Download and install Zabbix 6.0 LTS 6.0.3 Apr 04, 2022 Open virtualization format (.ovf)
Update Centos Stream release 8 to latest versions and security patches
Update HPE ILO4 to latest version and security patches (iLO Firmware Version 2.80 Jan 25 2022)
From ILO Management - SNMP Settings set parameter Read Community and check that Enable -switch is set on Agentless Management
From Zabbix configuration - Hosts press Create Host and set following:
- Host Name: (we use same as in ILO hostname)
- Templates: HP iLO SNMP
- Groups: (select/create proper group)
- Interfaces: select SNMP and give ILO4 IP-address and port (161).
SNMP version SNMPv2 (if you use v3, need to set credentials)
SNMP community (leave to {$SNMP_COMMUNITY})
- Select Macros and add macro {$SNMP_COMMUNITY} with same value which you did set earlier in ILO Read Community
Press ADD
It will create host with Items 15, Triggers 9, Graphs 0, Discovery 13 and starts updating the item values which you can check under Monitoring - Latest Data:

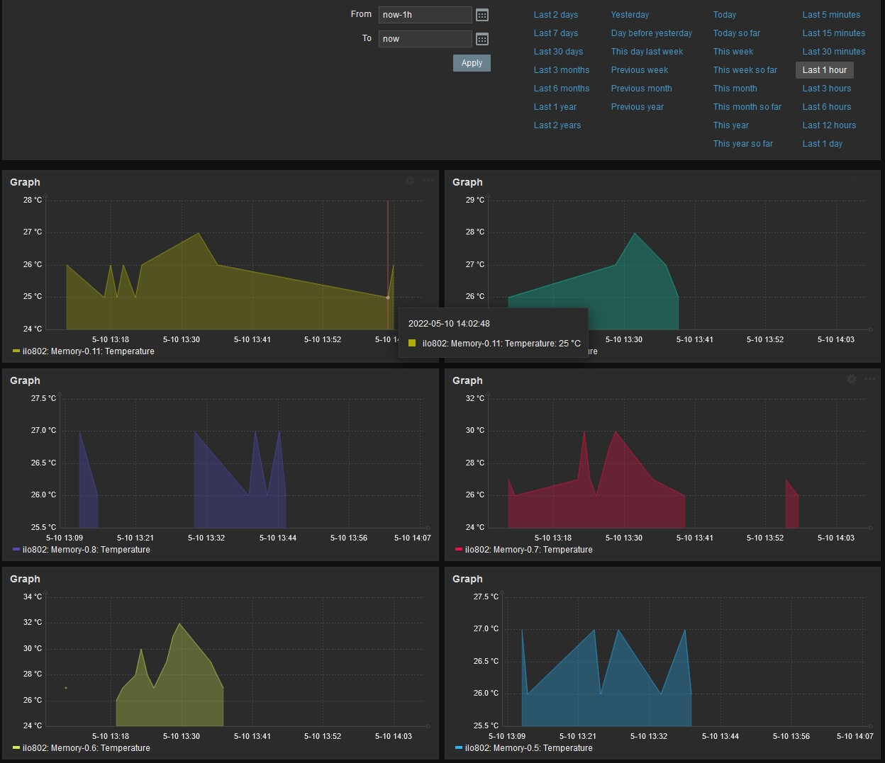
Now let it run like 5minutes or so and you see, some values start dropping, in this case its System:Temperature status which has not updated at all in last +5min

When you check the configuration of that item, you will see that it should update every 50 seconds as set in Custom intervals.
Even if you take out custom interval, it should update every 1m (1minute).

When you check communications between zabbix and ilo4, you can see that zabbix is requesting items and ILO is returning the values to zabbix correcly.
When you go to configuration - Hosts - discovery of the host, checkmark every line, click enable and execute now, it will discover over 100 new items.
Every item will update only once, when you add em by discovery. After that around 7-10 of total 122 works properly and rest of the items wont save at all.
Which values it will update/save seems to be somewhat random.

Network traffic between zabbix and ilo4 shows that all values are requested and responded correctly every minute (or what ever interval has been set).
Zabbix own debug log tells that it receives values via SNMP properly but somehow just wont save em to the database.
Request&respond are identical (except OID value) between items which do update and which do not update, when looked directly from network traffic or zabbix debug log.
Also it has no effect if you increase StartPollers, StartPollersUnreachable, StartPreprocessors or Timeout from zabbix_server.conf.
I have tried to disable every single item on the zabbix except two. The one which did update properly from the ILO and the one which did not. Result was that now the working one stopped working as well.
So we did end up having two enabled items in whole zabbix and it wont save vales from em. Even they are requested from the ILO properly, responded from ILO to zabbix properly and even zabbix log reports that SNMP request was success.
Testing different templates, HPE ProLiant DL360 SNMP, HPE ProLiant DL380 SNMP and HP iLO SNMP and SNMPv3 instead of SNMPv2 either did not have any effect. Behavior was same on all.
When you restart the zabbix-server service, most of the items get updated but only one time. After that, again only 10 or less are working.
Any ideas?
I downloaded appliance to minimize any possible issues while testing, but I can't get it work with HPE ILO SNMP.
Values wont save to the zabbix even SNMP requests and receives are fine. At the same time SNMP from other host (pfsense) work and save just fine.
To reproduce:
Download and install Zabbix 6.0 LTS 6.0.3 Apr 04, 2022 Open virtualization format (.ovf)
Update Centos Stream release 8 to latest versions and security patches
Update HPE ILO4 to latest version and security patches (iLO Firmware Version 2.80 Jan 25 2022)
From ILO Management - SNMP Settings set parameter Read Community and check that Enable -switch is set on Agentless Management
From Zabbix configuration - Hosts press Create Host and set following:
- Host Name: (we use same as in ILO hostname)
- Templates: HP iLO SNMP
- Groups: (select/create proper group)
- Interfaces: select SNMP and give ILO4 IP-address and port (161).
SNMP version SNMPv2 (if you use v3, need to set credentials)
SNMP community (leave to {$SNMP_COMMUNITY})
- Select Macros and add macro {$SNMP_COMMUNITY} with same value which you did set earlier in ILO Read Community
Press ADD
It will create host with Items 15, Triggers 9, Graphs 0, Discovery 13 and starts updating the item values which you can check under Monitoring - Latest Data:
Now let it run like 5minutes or so and you see, some values start dropping, in this case its System:Temperature status which has not updated at all in last +5min
When you check the configuration of that item, you will see that it should update every 50 seconds as set in Custom intervals.
Even if you take out custom interval, it should update every 1m (1minute).
When you check communications between zabbix and ilo4, you can see that zabbix is requesting items and ILO is returning the values to zabbix correcly.
Code:
12:24:22.480184 IP zabbixhostname.45432 > ilo4hostnamesnmp: C="yourSNMPsecret" GetRequest(32) E:232.6.2.6.1.0 12:24:22.483982 IP ilo4hostname.snmp > zabbixhostname.45432: C="yourSNMPsecret" GetResponse(33) E:232.6.2.6.1.0=2 12:24:26.488680 IP zabbixhostname.46956 > ilo4hostname.snmp: C="yourSNMPsecret" GetRequest(32) E:232.2.2.4.2.0 12:24:26.493608 IP ilo4hostname.snmp > zabbixhostname.46956: C="yourSNMPsecret" GetResponse(52) E:232.2.2.4.2.0="ProLiant DL360p" 12:24:27.493216 IP zabbixhostname.50949 > ilo4hostname.snmp: C="yourSNMPsecret" GetRequest(32) E:232.2.2.2.1.0 12:24:27.497498 IP ilo4hostname.snmp > zabbixhostname.50949: C="yourSNMPsecret" GetResponse(48) E:232.2.2.2.1.0=" " 12:24:31.502696 IP zabbixhostname.36415 > ilo4hostname.snmp: C="yourSNMPsecret" GetRequest(31) E:232.6.1.3.0 12:24:31.510035 IP ilo4hostname.snmp > zabbixhostname.36415: C="yourSNMPsecret" GetResponse(32) E:232.6.1.3.0=2 12:24:32.504910 IP zabbixhostname.57033 > ilo4hostname.snmp: C="yourSNMPsecret" GetRequest(28) system.sysUpTime.0 12:24:32.513777 IP ilo4hostname.snmp > zabbixhostname.57033: C="yourSNMPsecret" GetResponse(32) system.sysUpTime.0=22145132 12:25:02.546221 IP zabbixhostname.52754 > ilo4hostnames.nmp: C="yourSNMPsecret" GetRequest(28) system.sysUpTime.0 12:25:02.551593 IP ilo4hostname.snmp > zabbixhostname.52754: C="yourSNMPsecret" GetResponse(32) system.sysUpTime.0=22148136
Every item will update only once, when you add em by discovery. After that around 7-10 of total 122 works properly and rest of the items wont save at all.
Which values it will update/save seems to be somewhat random.
Network traffic between zabbix and ilo4 shows that all values are requested and responded correctly every minute (or what ever interval has been set).
Code:
13:14:58.404877 IP zabbixhostname.58337 > ilo4hostname.snmp: C="yourSNMPsecret" GetRequest(35) E:232.6.2.6.8.1.6.0.24 13:14:58.407597 IP ilo4hostname.snmp > zabbixhostname.58337: C="yourSNMPsecret" GetResponse(36) E:232.6.2.6.8.1.6.0.24=2 13:14:59.409060 IP zabbixhostname.46104 > ilo4hostname.snmp: C="yourSNMPsecret" GetRequest(35) E:232.6.2.6.8.1.6.0.25 13:14:59.412014 IP ilo4hostname.snmp > zabbixhostname.46104: C="yourSNMPsecret" GetResponse(36) E:232.6.2.6.8.1.6.0.25=2 13:14:59.412521 IP zabbixhostname.38874 > ilo4hostname.snmp: C="yourSNMPsecret" GetRequest(35) E:232.6.2.6.8.1.4.0.7 13:14:59.415154 IP ilo4hostname.snmp > zabbixhostname.38874: C="yourSNMPsecret" GetResponse(36) E:232.6.2.6.8.1.4.0.7=24 13:15:00.417663 IP zabbixhostname.56760 > ilo4hostname.snmp: C="yourSNMPsecret" GetRequest(35) E:232.6.2.6.8.1.4.0.8 13:15:00.420562 IP ilo4hostname.snmp > zabbixhostname.56760: C="yourSNMPsecret" GetResponse(36) E:232.6.2.6.8.1.4.0.8=24 13:15:00.421045 IP zabbixhostname.48469 > ilo4hostname.snmp: C="yourSNMPsecret" GetRequest(35) E:232.6.2.6.8.1.6.0.26 13:15:00.423892 IP ilo4hostname.snmp > zabbixhostname.48469: C="yourSNMPsecret" GetResponse(36) E:232.6.2.6.8.1.6.0.26=2 13:15:01.435728 IP zabbixhostname.41829 > ilo4hostname.snmp: C="yourSNMPsecret" GetRequest(35) E:232.6.2.6.8.1.4.0.9 13:15:01.440339 IP ilo4hostname.snmp > zabbixhostname.41829: C="yourSNMPsecret" GetResponse(36) E:232.6.2.6.8.1.4.0.9=27 13:15:01.440713 IP zabbixhostname.39000 > ilo4hostname.snmp: C="yourSNMPsecret" GetRequest(35) E:232.6.2.6.8.1.6.0.27 13:15:01.445747 IP ilo4hostname.snmp > zabbixhostname.39000: C="yourSNMPsecret" GetResponse(36) E:232.6.2.6.8.1.6.0.27=2 13:15:02.447314 IP zabbixhostname.34027 > ilo4hostname.snmp: C="yourSNMPsecret" GetRequest(28) system.sysUpTime.0 13:15:02.449826 IP ilo4hostname.snmp > zabbixhostname.34027: C="yourSNMPsecret" GetResponse(32) system.sysUpTime.0=22448126 13:15:02.450371 IP zabbixhostname.43617 > ilo4hostname.snmp: C="yourSNMPsecret" GetRequest(35) E:232.6.2.6.8.1.6.0.28 13:15:02.453205 IP ilo4hostname.snmp > zabbixhostname.43617: C="yourSNMPsecret" GetResponse(36) E:232.6.2.6.8.1.6.0.28=2 13:15:02.453532 IP zabbixhostname.46364 > ilo4hostname.snmp: C="yourSNMPsecret" GetRequest(35) E:232.6.2.6.8.1.4.0.10 13:15:02.456465 IP ilo4hostname.snmp > zabbixhostname.46364: C="yourSNMPsecret" GetResponse(36) E:232.6.2.6.8.1.4.0.10=24 13:15:03.458846 IP zabbixhostname.51768 > ilo4hostname.snmp: C="yourSNMPsecret" GetRequest(35) E:232.6.2.6.8.1.6.0.29 13:15:03.463345 IP ilo4hostname.snmp > zabbixhostname.51768: C="yourSNMPsecret" GetResponse(36) E:232.6.2.6.8.1.6.0.29=2 13:15:03.463929 IP zabbixhostname.53485 > ilo4hostname.snmp: C="yourSNMPsecret" GetRequest(35) E:232.6.2.6.8.1.4.0.11 13:15:03.469896 IP ilo4hostname.snmp > zabbixhostname.53485: C="yourSNMPsecret" GetResponse(36) E:232.6.2.6.8.1.4.0.11=23 13:15:04.472197 IP zabbixhostname.58828 > ilo4hostname.snmp: C="yourSNMPsecret" GetRequest(35) E:232.6.2.6.8.1.6.0.30 13:15:04.475581 IP ilo4hostname.snmp > zabbixhostname.58828: C="yourSNMPsecret" GetResponse(36) E:232.6.2.6.8.1.6.0.30=2 13:15:05.477716 IP zabbixhostname.45920 > ilo4hostname.snmp: C="yourSNMPsecret" GetRequest(35) E:232.6.2.6.8.1.6.0.31 13:15:05.482015 IP ilo4hostname.snmp > zabbixhostname.45920: C="yourSNMPsecret" GetResponse(36) E:232.6.2.6.8.1.6.0.31=2 13:15:06.484063 IP zabbixhostname.47022 > ilo4hostname.snmp: C="yourSNMPsecret" GetRequest(35) E:232.6.2.6.8.1.6.0.32 13:15:06.489790 IP ilo4hostname.snmp > zabbixhostname.47022: C="yourSNMPsecret" GetResponse(36) E:232.6.2.6.8.1.6.0.32=2 13:15:07.491108 IP zabbixhostname.56456 > ilo4hostname.snmp: C="yourSNMPsecret" GetRequest(35) E:232.6.2.6.8.1.6.0.33 13:15:07.494492 IP ilo4hostname.snmp > zabbixhostname.56456: C="yourSNMPsecret" GetResponse(36) E:232.6.2.6.8.1.6.0.33=2 13:15:08.496696 IP zabbixhostname.39577 > ilo4hostname.snmp: C="yourSNMPsecret" GetRequest(35) E:232.6.2.6.8.1.6.0.34 13:15:08.499903 IP ilo4hostname.snmp > zabbixhostname.39577: C="yourSNMPsecret" GetResponse(36) E:232.6.2.6.8.1.6.0.34=2 13:15:09.501954 IP zabbixhostname.54787 > ilo4hostname.snmp: C="yourSNMPsecret" GetRequest(35) E:232.6.2.6.8.1.6.0.36 13:15:09.504917 IP ilo4hostname.snmp > zabbixhostname.54787: C="yourSNMPsecret" GetResponse(36) E:232.6.2.6.8.1.6.0.36=2 13:15:10.506382 IP zabbixhostname.35648 > ilo4hostname.snmp: C="yourSNMPsecret" GetRequest(35) E:232.6.2.6.8.1.6.0.37 13:15:10.509989 IP ilo4hostname.snmp > zabbixhostname.35648: C="yourSNMPsecret" GetResponse(36) E:232.6.2.6.8.1.6.0.37=2 13:15:11.543022 IP zabbixhostname.40986 > ilo4hostname.snmp: C="yourSNMPsecret" GetRequest(35) E:232.6.2.6.8.1.6.0.38 13:15:11.545914 IP ilo4hostname.snmp > zabbixhostname.40986: C="yourSNMPsecret" GetResponse(36) E:232.6.2.6.8.1.6.0.38=2
Code:
End of zbx_snmp_open_session() In zbx_snmp_process_standard() In zbx_snmp_translate() OID:'1.3.6.1.4.1.232.6.2.6.8.1.4.0.32' End of zbx_snmp_translate() oid_translated:'1.3.6.1.4.1.232.6.2.6.8.1.4.0.32' In zbx_snmp_get_values() num:1 level:0 zbx_snmp_get_values() snmp_synch_response() status:0 s_snmp_errno:0 errstat:0 mapping_num:1 In zbx_snmp_set_result() type:2 End of zbx_snmp_set_result():SUCCEED End of zbx_snmp_get_values():SUCCEED End of zbx_snmp_process_standard():SUCCEED In zbx_snmp_close_session() End of zbx_snmp_close_session() End of get_values_snmp()
Also it has no effect if you increase StartPollers, StartPollersUnreachable, StartPreprocessors or Timeout from zabbix_server.conf.
I have tried to disable every single item on the zabbix except two. The one which did update properly from the ILO and the one which did not. Result was that now the working one stopped working as well.
So we did end up having two enabled items in whole zabbix and it wont save vales from em. Even they are requested from the ILO properly, responded from ILO to zabbix properly and even zabbix log reports that SNMP request was success.
Testing different templates, HPE ProLiant DL360 SNMP, HPE ProLiant DL380 SNMP and HP iLO SNMP and SNMPv3 instead of SNMPv2 either did not have any effect. Behavior was same on all.
When you restart the zabbix-server service, most of the items get updated but only one time. After that, again only 10 or less are working.
Any ideas?
but just to be sure: if the item has preprocessing rule set with a "discard unchanged with heartbeat" setting then the discarded values are not shown in Latest data list.
Comment