Ad Widget

Collapse

Network traffic with no data, no graph

Collapse
X
 
  • Time
  • Show
Clear All
new posts
  • hjklfperson
    Junior Member
    • Sep 2023
    • 7

    #1

    Network traffic with no data, no graph

    Hello Zabbixians,

    since version 6.0.15, we no longer get network traffic displayed via graph.

    Currently we are using:

    - zabbix_server 6.0.21
    - zabbix_agent2 6.0.19, 6.0.20, 6.0.21
    - zabbix_proxy 6.0.19

    The problem is that my network graphs are empty. It shows '[no data]'. But when I select the host and test the corresponding item property, I get values back. I assume that this actually works, but it is due to a setting.

    Lastly, I added a new Template OS Linux https://git.zabbix.com/projects/ZBX/...ds%2Frelease%2 F6.0, I assigned this template to my host.

    For example, the new template contains, among other things, the discovery rule 'Block devices discovery', which contains the item prototype '{#DEVNAME}: Get stats: {#DEVNAME}: Disk read time (rate)'. If I now look under Monitoring > Latest Data, I can see exactly this item with values and graphs.

    If I now look in the discovery rule 'Network interface discovery' with the item 'Interface {#IFNAME}: Bits received', which is in the same template, under Monitoring > Latest Data, it is there but it has no content. The graph is empty. But when I test this item, I get back normal values.


    I would appreciate your help very much. If you need further information I will be happy to provide it. And as a small note, I'm just getting to grips with Zabbix, so don't take offence if I'm being a bit silly​
  • hjklfperson
    Junior Member
    • Sep 2023
    • 7

    #2
    I still haven't found a solution to this problem, I would appreciate any help.

    Comment

    • vijayk
      Senior Member
      • May 2023
      • 305

      #3
      Hi,

      As I understand the Network graph is not showing in dashboard Am I right? If yes, have you tried with another host? Does it works?
      Have you recently upgrade the Zabbix server?

      Comment

      • hjklfperson
        Junior Member
        • Sep 2023
        • 7

        #4
        Yes, the graphs that are to be displayed by 'Network interface discovery' contain 'no data'. I have some hosts, all have the template 'Template OS Linux' assigned. With none of them it works, with one of the hosts I added a newer template 'Linux by Zabbix agent' but that didn't solve the problem either. I have the problem since version 6.0.14 (or 6.0.15) and yes we update every month.

        Comment

        • vijayk
          Senior Member
          • May 2023
          • 305

          #5
          Can you please share the screenshot of current graph and value you received in latest data?

          Comment

          • hjklfperson
            Junior Member
            • Sep 2023
            • 7

            #6
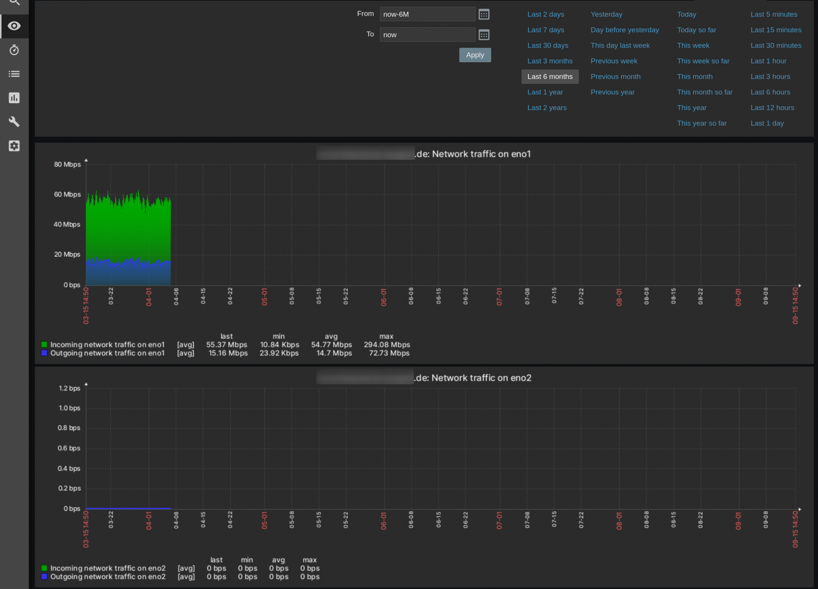
            We have had this problem for a few months now. Unfortunately, the latest data is displayed as 'No data found. The screenshots are from a host that uses the 'Template OS Linux' with the 'Network interface discovery'. When I test an item of it, I get data, which you can see in the other screenshot.

            However, I also have the same behaviour with the one host to which I have assigned the 'Linux by Zabbix agent' (https://shorturl.at/npstF) template for testing purposes.​
            Attached Files

            Comment

            • 234233214
              Junior Member
              • Nov 2022
              • 15

              #7
              hjklfperson vijayk we're also having the same issue. have you guys found a fix for this?

              Comment

              • vijayk
                Senior Member
                • May 2023
                • 305

                #8
                Originally posted by 234233214
                hjklfperson vijayk we're also having the same issue. have you guys found a fix for this?
                Not sure if hjklfperson found the solution. Did you tried with clear the history and re-fetch the data? You may check the logs as well if found something.

                Comment

                • 234233214
                  Junior Member
                  • Nov 2022
                  • 15

                  #9
                  vijayk I didn't want to clear the history. I was running zabbix-server-pgsql version 6.0.24. I upgraded to 6.0.26 and that fixed the issue. I can see the network metrics now.

                  Comment

                  • vijayk
                    Senior Member
                    • May 2023
                    • 305

                    #10
                    Originally posted by 234233214
                    vijayk I didn't want to clear the history. I was running zabbix-server-pgsql version 6.0.24. I upgraded to 6.0.26 and that fixed the issue. I can see the network metrics now.
                    That's great and nice to hear that your issue is resolved.

                    Comment

                    Working...