Hello Im testing zabbix in our company to monitor switch network data.
I've installed zabbix server 6.0.25 on a ubuntu 22 system.
I noticed something about subfilters when testing Monitoring Host graphs.
If you want to see only a specific graph you can set a subfilter.

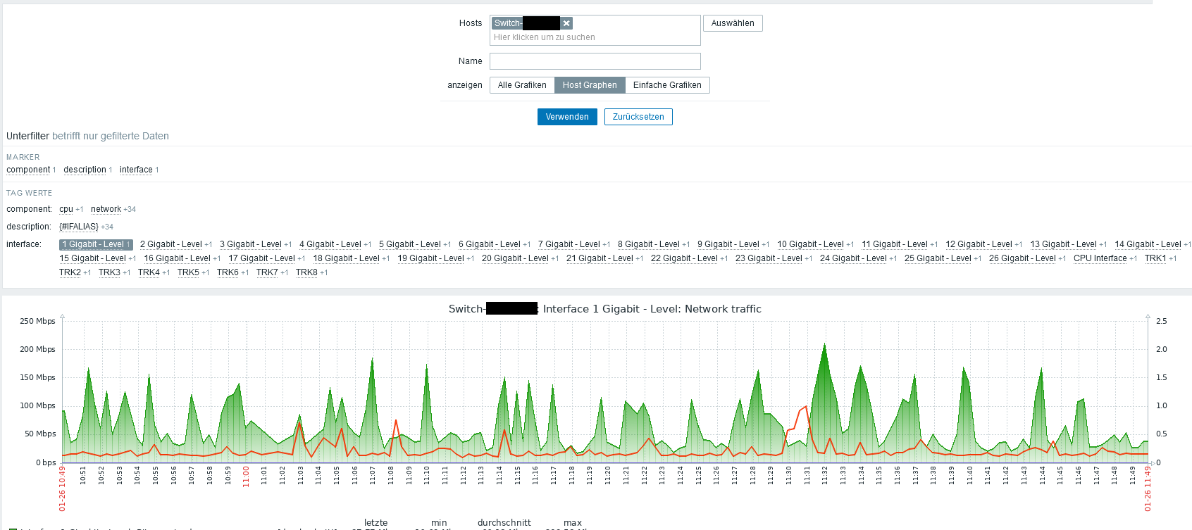
In this picture I set the subfilter so I only see data from Networkinterface 1.
But if I close this page now and open a page from another switch this happens.

The Subfilter persits through changing Hosts and now I cant see any graphs at all.
I know its possible to reset all filter with the button, but I want to use the Maps function an set links to single ports through URL feature. With this I cant reset the subfilter.
Is it possible to change the behavior of subfilters?
I've installed zabbix server 6.0.25 on a ubuntu 22 system.
I noticed something about subfilters when testing Monitoring Host graphs.
If you want to see only a specific graph you can set a subfilter.
In this picture I set the subfilter so I only see data from Networkinterface 1.
But if I close this page now and open a page from another switch this happens.
The Subfilter persits through changing Hosts and now I cant see any graphs at all.
I know its possible to reset all filter with the button, but I want to use the Maps function an set links to single ports through URL feature. With this I cant reset the subfilter.
Is it possible to change the behavior of subfilters?
I tested it on my instance here... same result, selecting a random "subfilter" and then changing host, I get first "no data to display" and active "subfilter" which is not even present on second host... clicking again, removes filter and shows all existing graphs for second host...
Comment