Ad Widget

Collapse

working triggers stop creating problems zabbix 6.2.1

Collapse
X
 
  • Time
  • Show
Clear All
new posts
  • verde
    Member
    • Jul 2021
    • 39

    #1

    working triggers stop creating problems zabbix 6.2.1

    Hi,
    it's the first time I'm experiencing that working triggers eventually stop being fired (there weren't changes on the triggers or items configuration). After restart zabbix server they seemed to be working again.
    The issue may be started approx 2days ago.

    What I'm thinking is that maybe the triggers are reaching limit processing values that some are ignored by the zabbix_server configuration.
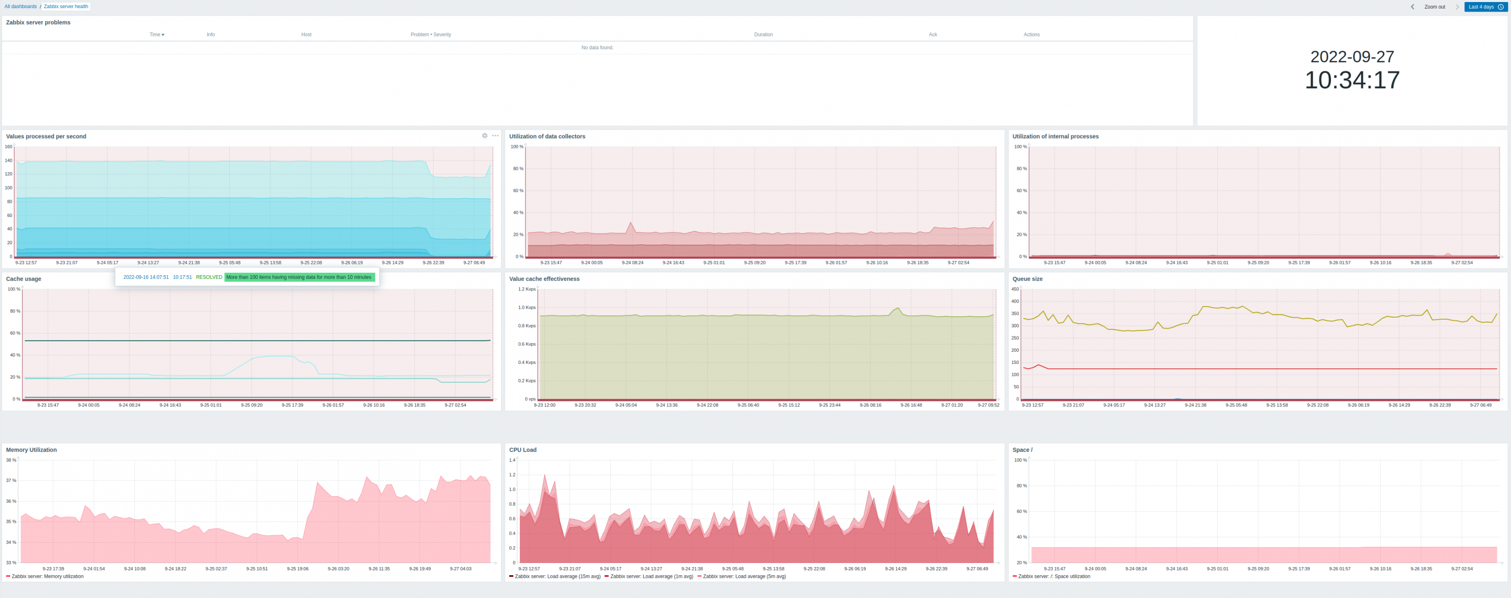
    I don't see any problem created by zabbix server itself except "More than 100 items having missing data for more than 10 minutes" (attaching image)

    Wondering if incrementing StartPollers to twice could help on this issue:
    server configuration:
    ===============
    LogFile=/var/log/zabbix/zabbix_server.log
    LogFileSize=0
    PidFile=/var/run/zabbix/zabbix_server.pid
    SocketDir=/var/run/zabbix
    DBName=zabbix
    DBUser=zabbix
    DBPassword=zabbix
    StartPollers=8
    StartPollersUnreachable=3
    StartPingers=5
    SNMPTrapperFile=/var/log/snmptrap/snmptrap.log
    StartSNMPTrapper=1
    CacheSize=128M
    CacheUpdateFrequency=5
    HistoryCacheSize=64M
    TrendCacheSize=8M
    ValueCacheSize=32M
    Timeout=30
    LogSlowQueries=3000
    StatsAllowedIP=127.0.0.1

    Any suggestions?

    Thanks,
    Attached Files
  • verde
    Member
    • Jul 2021
    • 39

    #2
    Hi, any suggestions? this issue is getting complicated since is not alarming critical events.

    Comment

    • verde
      Member
      • Jul 2021
      • 39

      #3
      Guys, I've upgraded my server to Zabbix 6.2.6 and this issue came up again and it's currently ongoing.
      On last Friday an interface operational status trigger worked, sent notifications, and everything was fine, but today almost three days later, the same kind of event happened and the trigger didn't fire off.

      The latest data show the state changes of the two events, but if I review the menu "Report -> Action logs" only appears the event last Friday, not this last one.

      The trigger configuration is the default from Interfaces SNMP template: Network interfaces discovery: Interface {#IFNAME}({#IFALIAS}): Link down
      The values are 1(up), 2 (down). Nothing complex in the conditions actually...



      Anything to review in the server configuration?
      LogFile=/var/log/zabbix/zabbix_server.log
      LogFileSize=0
      PidFile=/var/run/zabbix/zabbix_server.pid
      SocketDir=/var/run/zabbix
      DBName=zabbix
      DBUser=zabbix
      DBPassword=zabbix
      StartPollers=40
      StartPreprocessors=12
      StartPollersUnreachable=30
      StartPingers=5
      SNMPTrapperFile=/var/log/snmptrap/snmptrap.log
      StartSNMPTrapper=1
      CacheSize=512M
      CacheUpdateFrequency=15
      HistoryCacheSize=64M
      TrendCacheSize=8M
      ValueCacheSize=64M
      Timeout=30
      LogSlowQueries=3000
      StartLLDProcessors=10
      StatsAllowedIP=127.0.0.1





      Latest data:

      Click image for larger version  Name:	2023-01-30_16-14-Friday.png Views:	0 Size:	23.6 KB ID:	458590


      Click image for larger version  Name:	2023-01-30_16-15-Monday-ongoing.png Views:	0 Size:	21.3 KB ID:	458591

      Click image for larger version  Name:	2023-01-30_17-33-triggerConfig.png Views:	2 Size:	145.6 KB ID:	458593




      Thanks,
      Last edited by verde; 31-01-2023, 00:43.

      Comment

      Working...