Ad Widget

Collapse

Merging Graphs cause change of measurement scale

Collapse
X
 
  • Time
  • Show
Clear All
new posts
  • Rattlehead.ie
    Junior Member
    • Jan 2023
    • 5

    #1

    Merging Graphs cause change of measurement scale

    Hi guys,
    Hope this is the right place, if not please feel free to move.
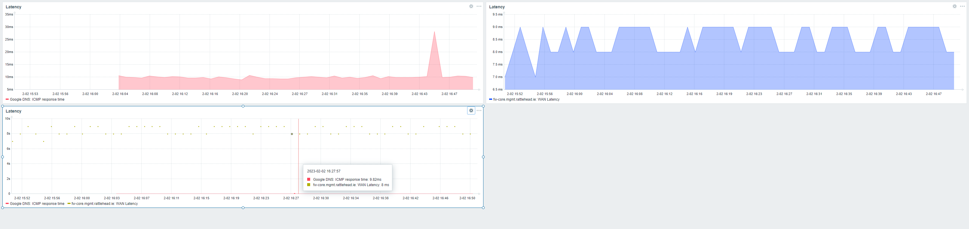
    I am trying to merge 2 ping graphs. 1 for my firewall and off net (lets say googles DNS). When I create both these graphs individually they are measured in ms, which is fine and what I would expect.
    However, What Im seeing is below.

    Graph 1 Google DNS averaging about 10ms with a spike in it
    Graph 2 fw-core ups and downs arounds the 8 - 9ms.
    Graph 3 Them combined. What you will notice is the measurement is now in seconds and the firewall is now up at the 8 - 9 seconds rather than the ms.

    Just to be clear and upfront the 2 different devices are using different templates to get these. The fw using UniFi template and the Google DNS using the ICMP Ping template.


    Click image for larger version

Name:	image.png
Views:	201
Size:	93.2 KB
ID:	458833
    Attached Files
  • Hamardaban
    Senior Member
    Zabbix Certified SpecialistZabbix Certified Professional
    • May 2019
    • 2714

    #2
    An interesting observation.
    I advise you to upgrade to the latest versions of the server and frontend, and if the error remains, write here - ZBX.​

    Comment

    • Rattlehead.ie
      Junior Member
      • Jan 2023
      • 5

      #3
      Thanks Hamardaban for the gudance.
      Already running the most up to date, so Ill try writing there.

      Comment

      Working...