Hi Everyone,
I'm new on zabbix and I have a problem with mine.
Here is the configurations :
Zabbix 6.2.8
Ubuntu 22.04.2
mysql 8.0.32
Apache 2.4.52
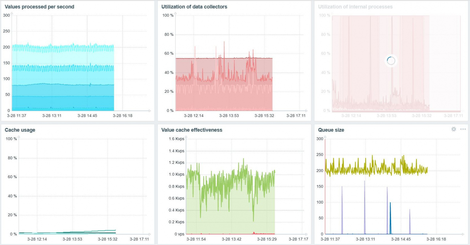
The server runs for about 1h-2h or sometimes 30min but after it stops displaying data, nothing is printed, not even the server information (cache, performance, . . )
I attach a screenshot of the server performance dashboard.
Does anyone face the same problem and have a solution or an idea to solve it?
I remain available to show you some config files or other specificities.
Regards.
Jeff
I'm new on zabbix and I have a problem with mine.
Here is the configurations :
Zabbix 6.2.8
Ubuntu 22.04.2
mysql 8.0.32
Apache 2.4.52
The server runs for about 1h-2h or sometimes 30min but after it stops displaying data, nothing is printed, not even the server information (cache, performance, . . )
I attach a screenshot of the server performance dashboard.
Does anyone face the same problem and have a solution or an idea to solve it?
I remain available to show you some config files or other specificities.
Regards.
Jeff