I have zabbix version 6.4.12 and I have a problem that about every 20 minutes "something" causes the zabbix frontend to slow down for a while and freeze for 1-2 minutes.
Then disk usage increases significantly and disconnects all proxies for a while.
Has anyone had this problem?
Maybe it's a matter of some configuration setting?
I'm asking for help because I've been struggling with this for several days. There is nothing special in the zabbix server logs at this point. The same in the database logs.
I have MariaDB version 10.5.
I have InnoDB optimizations configured.
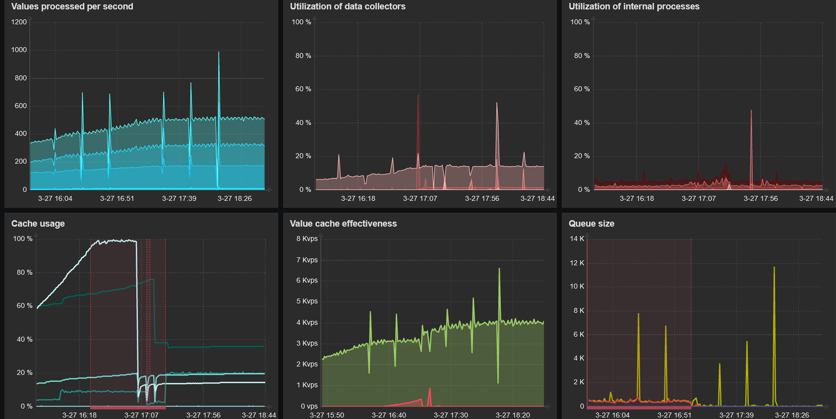
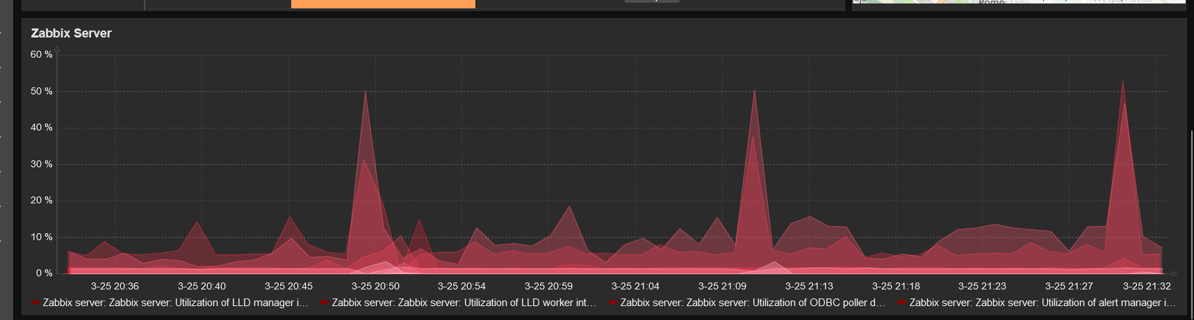
During this trim Queue temporarily increases significantly... and during these 20 minutes there are no problems with delayed queries...
My virtual machine has 4 CPus (ESXi) and 32GB RAM.




This is what it looks like on the chart and in the proxy log.
What can you do every 20 minutes or so?
Then disk usage increases significantly and disconnects all proxies for a while.
Has anyone had this problem?
Maybe it's a matter of some configuration setting?
I'm asking for help because I've been struggling with this for several days. There is nothing special in the zabbix server logs at this point. The same in the database logs.
I have MariaDB version 10.5.
I have InnoDB optimizations configured.
During this trim Queue temporarily increases significantly... and during these 20 minutes there are no problems with delayed queries...
[mariadb-10.5]
max_connections = 250
innodb_buffer_pool_size=22G
innodb_flush_method=O_DIRECT
innodb_file_per_table=1
innodb_flush_log_at_trx_commit=1
innodb_log_file_size=5G
innodb_log_buffer_size=256M
innodb_stats_on_metadata=off
tmp_table_size=96M
max_heap_table_size=96M
open_files_limit=65535
max_connect_errors=1000000
connect_timeout=60
wait_timeout=28800
skip-name-resolve=ON
performance_schema=ON
join_buffer_size=256K
max_connections = 250
innodb_buffer_pool_size=22G
innodb_flush_method=O_DIRECT
innodb_file_per_table=1
innodb_flush_log_at_trx_commit=1
innodb_log_file_size=5G
innodb_log_buffer_size=256M
innodb_stats_on_metadata=off
tmp_table_size=96M
max_heap_table_size=96M
open_files_limit=65535
max_connect_errors=1000000
connect_timeout=60
wait_timeout=28800
skip-name-resolve=ON
performance_schema=ON
join_buffer_size=256K
This is what it looks like on the chart and in the proxy log.
What can you do every 20 minutes or so?

Comment