Good Day,
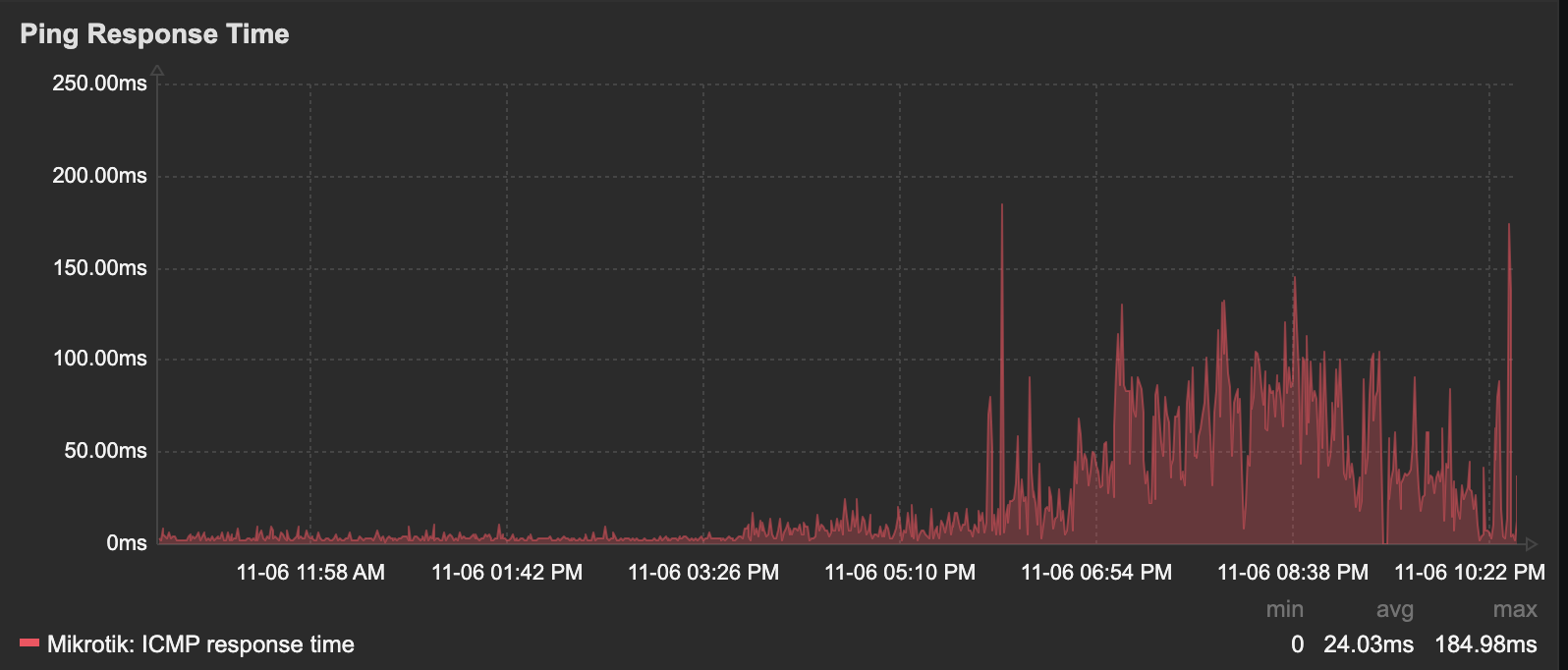
I am new to Zabbix. I did create a ping latency check and use Mikrotik template. When I add the graph dashboard I notices that it has a data already. May I know how to check what IP it's pinging with? Is it pinging the device itself or other IPs in WAN?


Thank you.
I am new to Zabbix. I did create a ping latency check and use Mikrotik template. When I add the graph dashboard I notices that it has a data already. May I know how to check what IP it's pinging with? Is it pinging the device itself or other IPs in WAN?
Thank you.