Hi there, I've seen the reported bug for the sum aggregation function in graphs, which say it's related to data coming from trends.
However we have a graph with data coming from history where we do a sum of a data set from different hosts of a particular item. This graph worked perfectly in 5.0.* and 6.0.*.
But after we upggraded to 7.0 it shows an average instead of a sum.
For example if a I create a graph stacked, I can see the sum reach almost 30 at around 12:00 o clock.

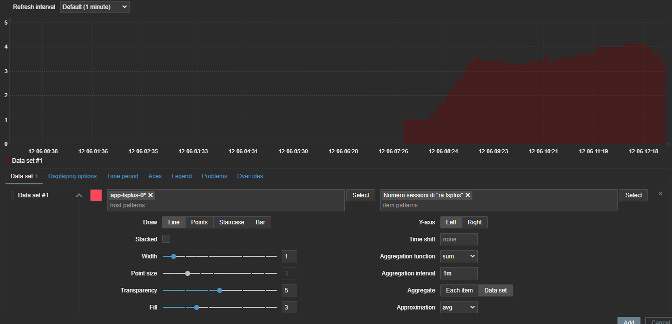
But if If I enable the sum aggregation function with a 1m aggregate data set (which worked fine in 5.0 and 6.0) then I get this, where the sum is 4. Since we have 7 hosts, that is clearly an average and not a sum:

Am I missing something or is it a bug?
Thanks
Piero
However we have a graph with data coming from history where we do a sum of a data set from different hosts of a particular item. This graph worked perfectly in 5.0.* and 6.0.*.
But after we upggraded to 7.0 it shows an average instead of a sum.
For example if a I create a graph stacked, I can see the sum reach almost 30 at around 12:00 o clock.
But if If I enable the sum aggregation function with a 1m aggregate data set (which worked fine in 5.0 and 6.0) then I get this, where the sum is 4. Since we have 7 hosts, that is clearly an average and not a sum:
Am I missing something or is it a bug?
Thanks
Piero