Ad Widget

Collapse

Monitoramento de interface

Collapse
X
 
  • Time
  • Show
Clear All
new posts
  • Pedro.Cristo
    Junior Member
    • Jun 2024
    • 7

    #1

    Monitoramento de interface

    Bom dia! Estou tendo um problema referente a dados disponibilizados pelo SNMP tanto de enviados quanto de recebidos, o próprio SNMP está retornando um valor muito alto (2017265436800) porém não sei como colocar este valor para ser lido de uma forma adequada em meu zabbix ou grafana mudando as configurações no grafana fica um valor ou muito alto ou muito baixo, estou pegando o valor a partir desta MIB IF-MIB::ifHCOutOctets.6 = Counter64 alguém sabe como tratar esse dado para ficar "normal"?
  • markfree
    Senior Member
    • Apr 2019
    • 872

    #2
    Pedro, acho que o primeiro ponto é entender o que significa este dado.

    Ele é um objeto da MIB do dispositivo o qual possui um nome padronizado de "ifHCOutOctets" e a OID "1.3.6.1.2.1.31.1.1.1.10.[index]".
    O objeto registra um valor de 64 bits, que é bem grande, e indica o número total de octetos trasmitidos na interface, incluindo o cabeçalho de quadros.
    Este é um contador crescente, ou seja, está sempre aumentando já que se trata do total de octetos transmitidos.

    Para monitorá-lo, geralmente é utilizado o pré-processamento "Change per second" seguido do "Custom multiplier", uma multiplicação por 8.
    Isso te apresenta a taxa de transmissão (saída) da interface em bits por segundo (bps).

    Comment

    • Pedro.Cristo
      Junior Member
      • Jun 2024
      • 7

      #3
      Bom dia!! Pesquisei mais a fundo na internet e realmente entendi que os dados estão vindo corretamente, apenas não estou sabendo tratar eles esse "change per second" deve funcionar porque já estou usando esse "custom multiplier"

      Comment

      • Pedro.Cristo
        Junior Member
        • Jun 2024
        • 7

        #4
        Boa tarde ! Fiz essas alterações no pré-processamento de "change per second" e "custom multiplier" porém está retornando muito a baixo do que é mostrado no equipamento.
        Click image for larger version

Name:	image.png
Views:	427
Size:	15.6 KB
ID:	486353
        Este é o gráfico no grafana , o que eu acho estranho porque esse é o meu link principal e não estou usando apenas isso.
        Click image for larger version

Name:	image.png
Views:	411
Size:	8.3 KB
ID:	486354
        Essa é a configuração do item no zabbix .
        Click image for larger version

Name:	image.png
Views:	413
Size:	16.8 KB
ID:	486355
        Já essa é configuração de pré-processamento dos dados.

        Comment

        • markfree
          Senior Member
          • Apr 2019
          • 872

          #5
          Você inverteu a ordem do pré-processamento. Como eu disse, 'é utilizado o pré-processamento "Change per second" seguido do "Custom multiplier"'.

          Outro ponto é o gráfico que compartilhou. Ele parece estar com a escala fixa em 100Gbps. Neste caso, se o tráfego da interface for pequeno, você verá pouca ou quase nenhuma oscilação na linha do gráfico.
          Veja se é isso mesmo que deseja.

          Comment

          • Pedro.Cristo
            Junior Member
            • Jun 2024
            • 7

            #6
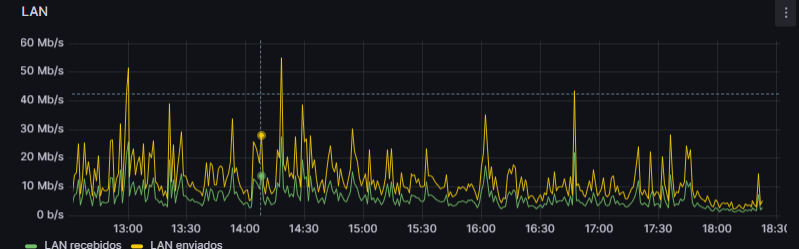
            Boa noite! Fiz essas alterações referente a ordem dos pré-processamentos, porém ainda continua bem baixo o consumo de rede.
            Click image for larger version

Name:	image.png
Views:	425
Size:	16.3 KB
ID:	486391
            Gráfico grafana LAN
            Click image for larger version

Name:	image.png
Views:	402
Size:	63.8 KB
ID:	486393
            Gráfico de recebimento dispositivo
            Click image for larger version

Name:	image.png
Views:	408
Size:	17.0 KB
ID:	486394

            Gráfico de envio dispositivo
            Click image for larger version

Name:	image.png
Views:	404
Size:	10.5 KB
ID:	486395
            Se precisar de mais alguma informação para entender melhor o meu problema fico a disposição​​
            Attached Files

            Comment

            • markfree
              Senior Member
              • Apr 2019
              • 872

              #7
              Olha... a princípio, a informação parece correta no painel do Grafana, Mb/s (megabits por segundo).
              O Zabbix apresenta o tráfego desta interface da mesma forma que o Grafana?

              Os demais gráficos parecem indicar um volume de dados na interface em MB.

              Lembre-se que o consumo de banda de uma interface, geralmente medido em Mbps, é diferente do volume de dados (MB) trafegados na interface (B = bytes, b = bits)
              .
              Confirme se a métrica é mesma nos painéis.​

              Comment

              • Pedro.Cristo
                Junior Member
                • Jun 2024
                • 7

                #8
                • Olha... a princípio, a informação parece correta no painel do Grafana, Mb/s (megabits por segundo).
                  O Zabbix apresenta o tráfego desta interface da mesma forma que o Grafana?

                  Os demais gráficos parecem indicar um volume de dados na interface em MB.

                  Lembre-se que o consumo de banda de uma interface, geralmente medido em Mbps, é diferente do volume de dados (MB) trafegados na interface (B = bytes, b = bits).
                  Confirme se a métrica é mesma nos painéis
                Respondendo a primeira pergunta sim
                Click image for larger version  Name:	image.png Views:	0 Size:	91.3 KB ID:	486472

                No equipamento está da forma que quero monitorar porém estou com essa dificuldade de transformar no zabbix esses dados para ficar da forma "correta" onde consigo monitorar o consumo.
                Last edited by Pedro.Cristo; 26-06-2024, 21:26.

                Comment

                • markfree
                  Senior Member
                  • Apr 2019
                  • 872

                  #9
                  Pretende monitorar o consumo em Mega Bytes?
                  Se for isso, tente remover o segundo pré-processamento "Custom multiplier" e altere a unidade do item para "B".
                  Acredito que desta forma você terá a visão do MBytes por segundo (só aparecerá "MB").

                  Se não for isso que estou pensando, tente descrever melhor como gostaria de monitorar o consumo da interface.

                  Comment

                  • Pedro.Cristo
                    Junior Member
                    • Jun 2024
                    • 7

                    #10
                    Eu estava confundindo, mas agora eu consegui fazer funcionar outra coisa que gostaria de entender é como fazer para monitorar o consumo da minha rede de Upload e Download.
                    Last edited by Pedro.Cristo; 27-06-2024, 21:10.

                    Comment

                    • markfree
                      Senior Member
                      • Apr 2019
                      • 872

                      #11
                      Seria o tráfego de dados em uma ou mais interfaces? Seria a quantidade de dados trafegados em determinado período?

                      Pergunto isso pois acho que a visão de interface que você criou acima já é uma visão de consumo de rede, pelo menos uma parte dela.

                      Então, Pedro, o que é consumo de rede para você?

                      Comment

                      Working...