Zdravím,
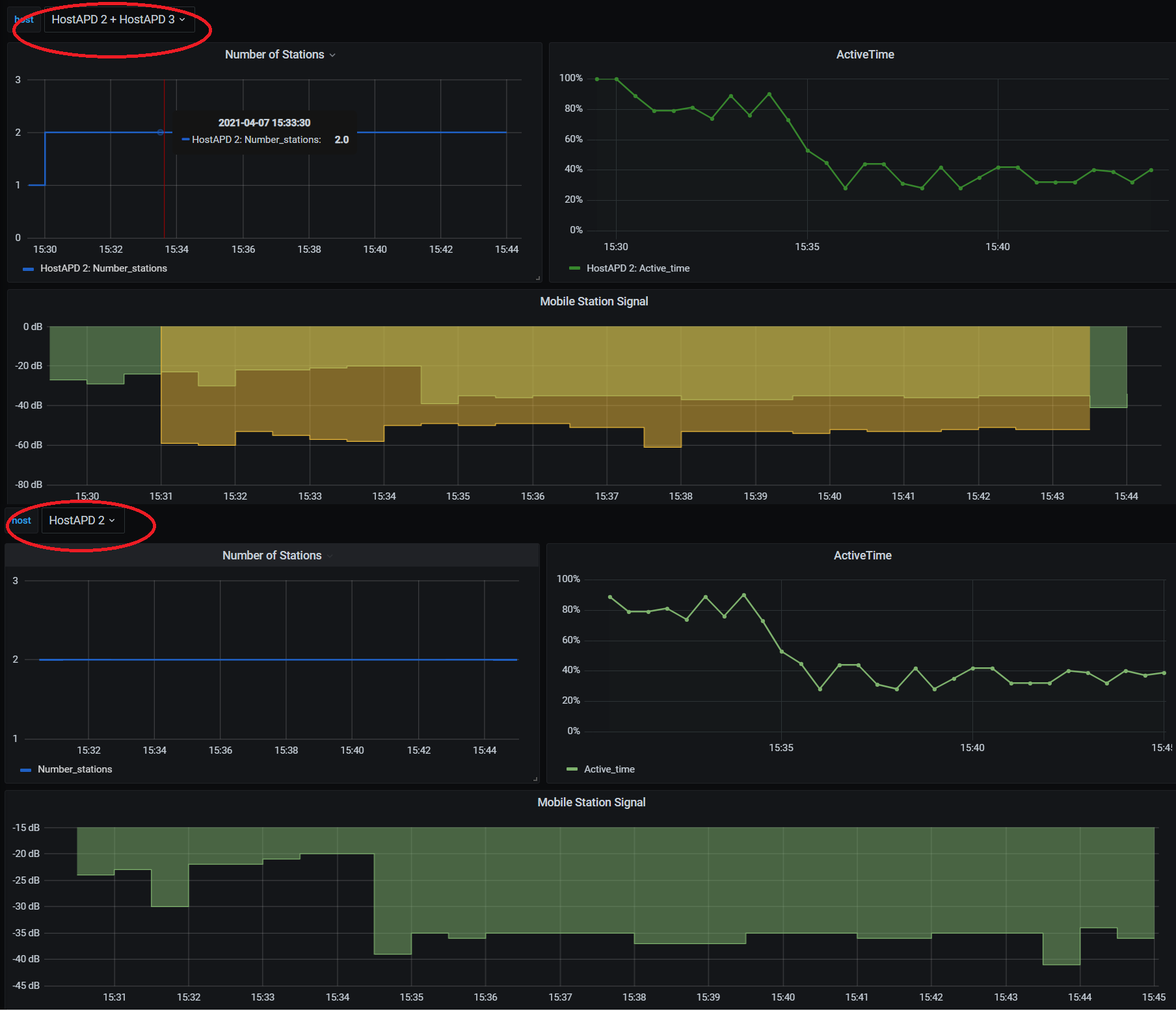
prednedávnom som implementoval v Zabbixe dependent items a keďže ich nie je možné vykresliť do jedného grafu, využívam pri tom Grafanu ( za radu ďakujem: gofree ). Spustenie a nastavenie Grafany bolo v poriadku, pridal som Zabbix plugin, pridal datasource pomocou Zabbix API ukončený api_jsonrpc.php. Keďže na Zabbixe mám hostov v jednej group vytvoril som si variable na získanie všetkých hostov (Obrázok 1.). Vytvoril som si grafy, kde pomocou variable grafy zobrazujú konkrétne hodnoty od hosta. Existujúce dáta vykresľovalo správne avšak pri testovaní, kedy vznikali dependent items a vytvoril som nového hosta (každý host v group má rovnaký template aj discovery rule), sa nové hodnoty itemov/hosta zobrazovali iba v špecifickej kombinácií hostov, aj to po dlhej dobe (Obrázok 2). V prvej polovici sú zobrazený dokopy Host 2 a Host 3, čo zobrazuje dve hodnoty signálov. V druhej polovici je len konkrétny Host 2 a zobrazená je len jedna hodnota. Pritom obe hodnoty signálov patria Hostovi 2. Nový host sa ako variable vôbec nezobrazil. Správne hodnoty aj spolu s novým hostom sa zobrazili až po reštarte Grafany. Na Zabbixe boli v latest dáta správne hodnoty.
Na Internete som k tomuto problému nenašiel nič, tak som sa snažil tento problém debugovať pomocou jedného článku. Vysledok je zobrazený na obrázku 3. Zabbix aj Grafana boli oboje už spustené v čase testu aby simulovali vytvorenie dependent itemu. V Zabbixe mal host vytvorené itemy len z template, preto je v obrázku viac itemov. Po vytvorení itemu na Zabbixe (TestItem) som refreshol stránku a v browser dev tool sledoval request/response. Grafana najskôr requestne všetkých hostov a na základe filtrácie requestne ďalej itemy tohto hosta. Avšak v response od Zabbixu sa TestItem nenachádza. Po reštarte Grafany sa TestItem v response nachádza hneď v prvej response.
Kde môže byť problém ? Usudzujem že v Zabbix API nie, pretože by sa item nezobrazil ani po reštarte, avšak nechápem prečo sa teda nezobrazuje v response po pridaní. Refresh variable som skúšal s Never, On Dashboard Load aj On Time Range Change, nič nepomohlo. V query grafu sa zobrazujú itemy hosta od reštartu, v prípade pridanie nových, odstránenia starých sa nič nemení. Pri dlhodobom testovaní som si všimol že update itemov zafunguje raz za hodinu, cca v čase XX:40 (HH:MM). Žiadne nastavenia ohľadom toho som nenašiel.
prednedávnom som implementoval v Zabbixe dependent items a keďže ich nie je možné vykresliť do jedného grafu, využívam pri tom Grafanu ( za radu ďakujem: gofree ). Spustenie a nastavenie Grafany bolo v poriadku, pridal som Zabbix plugin, pridal datasource pomocou Zabbix API ukončený api_jsonrpc.php. Keďže na Zabbixe mám hostov v jednej group vytvoril som si variable na získanie všetkých hostov (Obrázok 1.). Vytvoril som si grafy, kde pomocou variable grafy zobrazujú konkrétne hodnoty od hosta. Existujúce dáta vykresľovalo správne avšak pri testovaní, kedy vznikali dependent items a vytvoril som nového hosta (každý host v group má rovnaký template aj discovery rule), sa nové hodnoty itemov/hosta zobrazovali iba v špecifickej kombinácií hostov, aj to po dlhej dobe (Obrázok 2). V prvej polovici sú zobrazený dokopy Host 2 a Host 3, čo zobrazuje dve hodnoty signálov. V druhej polovici je len konkrétny Host 2 a zobrazená je len jedna hodnota. Pritom obe hodnoty signálov patria Hostovi 2. Nový host sa ako variable vôbec nezobrazil. Správne hodnoty aj spolu s novým hostom sa zobrazili až po reštarte Grafany. Na Zabbixe boli v latest dáta správne hodnoty.
Na Internete som k tomuto problému nenašiel nič, tak som sa snažil tento problém debugovať pomocou jedného článku. Vysledok je zobrazený na obrázku 3. Zabbix aj Grafana boli oboje už spustené v čase testu aby simulovali vytvorenie dependent itemu. V Zabbixe mal host vytvorené itemy len z template, preto je v obrázku viac itemov. Po vytvorení itemu na Zabbixe (TestItem) som refreshol stránku a v browser dev tool sledoval request/response. Grafana najskôr requestne všetkých hostov a na základe filtrácie requestne ďalej itemy tohto hosta. Avšak v response od Zabbixu sa TestItem nenachádza. Po reštarte Grafany sa TestItem v response nachádza hneď v prvej response.
Kde môže byť problém ? Usudzujem že v Zabbix API nie, pretože by sa item nezobrazil ani po reštarte, avšak nechápem prečo sa teda nezobrazuje v response po pridaní. Refresh variable som skúšal s Never, On Dashboard Load aj On Time Range Change, nič nepomohlo. V query grafu sa zobrazujú itemy hosta od reštartu, v prípade pridanie nových, odstránenia starých sa nič nemení. Pri dlhodobom testovaní som si všimol že update itemov zafunguje raz za hodinu, cca v čase XX:40 (HH:MM). Žiadne nastavenia ohľadom toho som nenašiel.
Comment