Ad Widget

Collapse

The zabbix queue 10m - 500000 item

Collapse
X
 
  • Time
  • Show
Clear All
new posts
  • BayramGrbz45
    Junior Member
    • Sep 2020
    • 16

    #1

    The zabbix queue 10m - 500000 item

    Hello.
    Zabbix tail rises after a certain time.
    Every 24 hours a queue builds up on my zabbix server and my zabbix proxies and data retrieval stop.
    Zabbix server, proxy, postgresql logs are clean.
    When I look at the monitoring screens, I can't find any significant results.

    https://gist.github.com/BayramGrbz45...2bafbf6afffde5
    https://gist.github.com/BayramGrbz45...8989463f874308


    771:20221023:103234.152 slow query: 4.998958 sec, "select i.itemid,i.hostid,i.status,i.type,i.value_type,i.k ey_,i.snmp_oid,i.ipmi_sensor,i.delay,i.trapper_hos ts,i.logtimefmt,i.params,ir.state,i.authtype,i.use rname,i.password,i.publickey,i.privatekey,i.flags, i.interfaceid,ir.lastlogsize,ir.mtime,i.history,i. trends,i.inventory_link,i.valuemapid,i.units,ir.er ror,i.jmx_endpoint,i.master_itemid,i.timeout,i.url ,i.query_fields,i.posts,i.status_codes,i.follow_re directs,i.post_type,i.http_proxy,i.headers,i.retri eve_mode,i.request_method,i.output_format,i.ssl_ce rt_file,i.ssl_key_file,i.ssl_key_password,i.verify _peer,i.verify_host,i.allow_traps,i.templateid,nul l from items i inner join hosts h on i.hostid=h.hostid join item_rtdata ir on i.itemid=ir.itemid where h.status in (0,1) and i.flags<>2"
    ---

    zabbix version 6.2.3
    2 zabbix servers
    2 zabbix web 3 postgresql clusters
    5dc * 2 node proxy
    10,000 vm (vmware guest)
    5000 vps
    ​​​80 snmp device
    20 vm (agent)
    10 VMware
    ----
    Sorry for my English.
    Attached Files
    Last edited by BayramGrbz45; 23-10-2022, 09:35.
  • Markku
    Senior Member
    Zabbix Certified SpecialistZabbix Certified ProfessionalZabbix Certified Expert
    • Sep 2018
    • 1784

    #2
    Just an observation first: you are burning huge amounts of memory for the various caches on the server even though their utilization is very low. Like

    CacheSize=12G (under 6% used)
    ValueCacheSize=4G (under 3% used)
    HistoryIndexCache=2G (under 3% used)
    VMwareCacheSize=2G (under 1% used)
    TrendCacheSize=2G (under 3% used)

    Then, what happens between ~08:35 and ~09:00.

    What does your database server statistics say during that time?

    The high history write cache utilization means that Zabbix was not able to write data to the database fast enough.

    I'm not sure about your graphs: why are the proxy and server history write cache utilizations high at the same time. Are server and proxy using the same database backend?​

    Markku

    Comment

    • BayramGrbz45
      Junior Member
      • Sep 2020
      • 16

      #3
      I set up a postgresql cluster build for the Zabbix server.
      https://github.com/vitabaks/postgresql_cluster Type A
      For zabbix-proxies it connects to its own postgresql service on the server it is running on.​

      The high history write cache utilization means that Zabbix was not able to write data to the database fast enough.
      Do you have a solution suggestion for this?

      I made the necessary adjustments, taking into account your cache suggestions.
      Attached Files
      Last edited by BayramGrbz45; 23-10-2022, 11:39.

      Comment

      • Markku
        Senior Member
        Zabbix Certified SpecialistZabbix Certified ProfessionalZabbix Certified Expert
        • Sep 2018
        • 1784

        #4
        I don't know what you are trying to say with the images.

        You showed an image with 0 queries in the database. What's that?

        Also, you are saying you have 5000 NVPS and then you showed an image of some "sda" disk (on an unknown server) showing 7 writes per second. That doesn't add up.

        Markku

        Comment

        • BayramGrbz45
          Junior Member
          • Sep 2020
          • 16

          #5
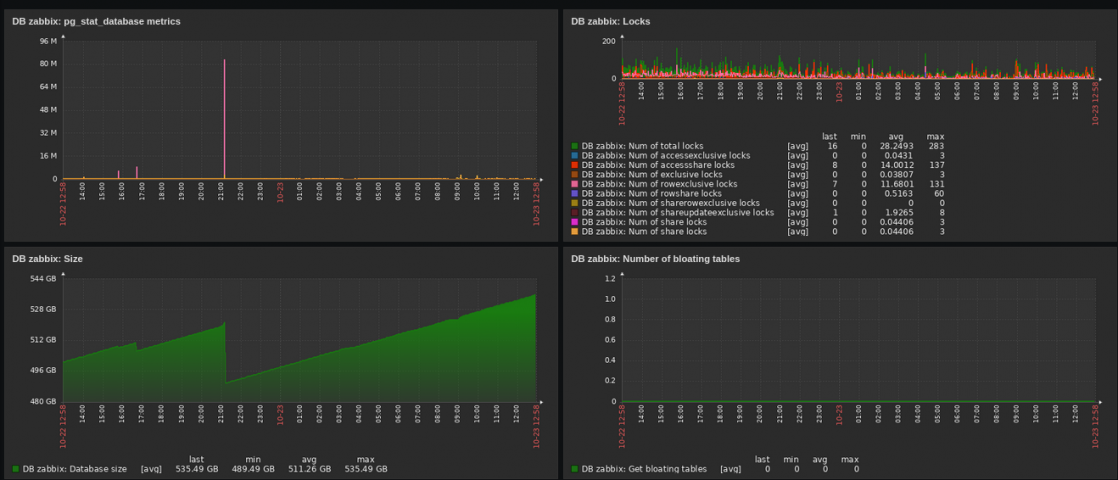
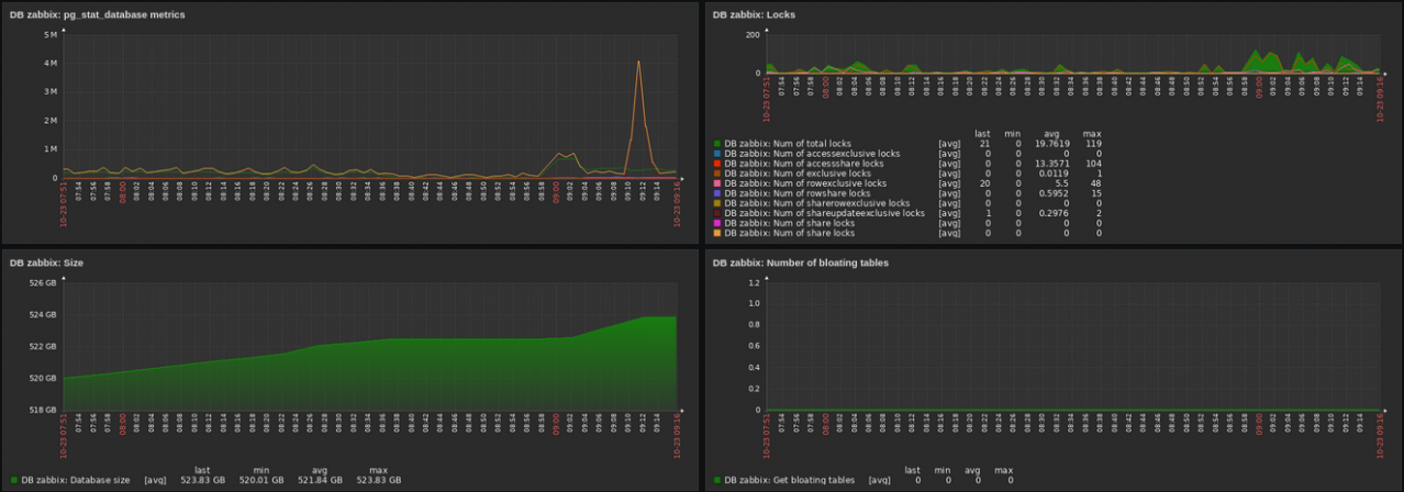
          I added the database statistics as a larger time range.
          I'm sorry I forgot to add the sdb disk in my postgresql server.
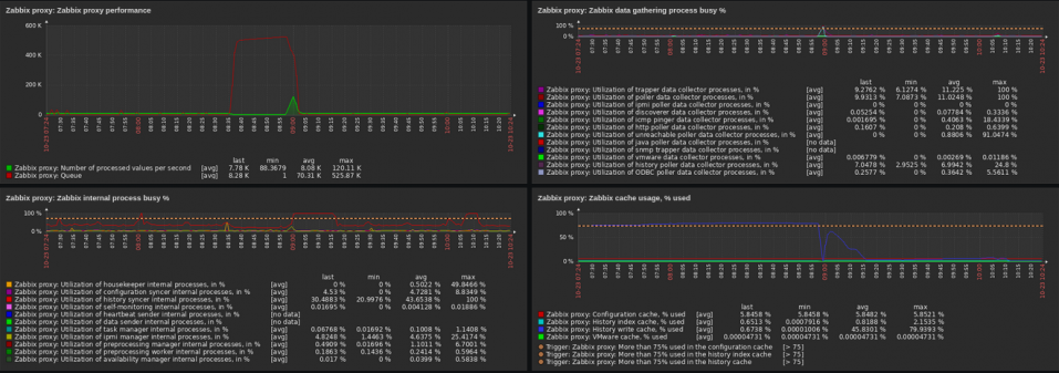
          I added the NVPS value as an image.​


          Sorry for my English, I didn't explain the situation well.
          Attached Files
          Last edited by BayramGrbz45; 23-10-2022, 12:10.

          Comment

          • Markku
            Senior Member
            Zabbix Certified SpecialistZabbix Certified ProfessionalZabbix Certified Expert
            • Sep 2018
            • 1784

            #6
            How is your proxy monitoring configured? I'm asking because of this:

            Click image for larger version

Name:	proxydatasendermissing.png
Views:	518
Size:	239.9 KB
ID:	453161

            Markku

            Comment

            • BayramGrbz45
              Junior Member
              • Sep 2020
              • 16

              #7
              My Zabbix proxies are running in active mode.



              The changes I made in the config file are in the link.



              Attached Files

              Comment

              • Markku
                Senior Member
                Zabbix Certified SpecialistZabbix Certified ProfessionalZabbix Certified Expert
                • Sep 2018
                • 1784

                #8
                I meant: how are the proxies monitored?

                Markku

                Comment

                • BayramGrbz45
                  Junior Member
                  • Sep 2020
                  • 16

                  #9
                  I'm watching via zabbix-server.

                  Comment

                  • Markku
                    Senior Member
                    Zabbix Certified SpecialistZabbix Certified ProfessionalZabbix Certified Expert
                    • Sep 2018
                    • 1784

                    #10
                    At this point I'm pretty sure your best bet is to get a local language-speaking Zabbix partner to help you: https://www.zabbix.com/partners#map_of_partners

                    Markku

                    Comment

                    • BayramGrbz45
                      Junior Member
                      • Sep 2020
                      • 16

                      #11
                      I experienced the systemic outage I mentioned again.
                      Let's try to give you the information you want about Zabbix.​
                      Currently, there is no company that I can get joint support from.
                      I would be happy if you could help me.​
                      I will get support from a friend who can speak your language.
                      Attached Files

                      Comment

                      Working...